欢迎访问东莞市紫科环保设备有限公司网站!
技术咨询:180-2892-5268 莫小姐

分子筛转轮+CO组合

CO系统废气处理,转轮分子筛活性炭吸附焚烧炉

咨询热线:137-5141-2040莫小姐(微信同号)

适用于小风量、高浓度、高温、单组份的有机废气处理


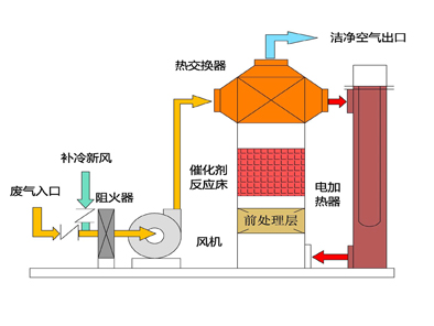
工艺流程:

1.png

系统简介:

CO系统采用电加热升温,将小风量、高浓度的有机废气加热到300℃,在贵金属铂、钯、铑的作用下,有机物活化能降

低,催化氧化分解成无害的CO2和H2O,同时放出大量热量,化学反应方程式如下:


2.jpg


经催化氧化后的高温烟气(≥400℃)通过板式换热器,与新进的有机废气对流换热,新进的废气被预热,烟气温度被降低后达标排放。


系统特性:

3.png

上一个:没有了 下一个:没有了